Google Trends gets a Gemini upgrade
Google Trends just got an AI upgrade, and here’s how it changes research and content planning
Google Trends just got an AI makeover, and for marketers, that means fewer clicks and faster insights.
The tech giant announced a major revamp of its Trends Explore page this week, rolling out a Gemini-powered interface that automatically surfaces relevant trends, suggests related search terms, and reduces the manual labor of comparative research. The new experience is available now on desktop.
This article explores how the updated Trends Explore page works, what’s new, and how marketers can use these features to spot faster insights, track audience interests, and refine content strategies.
Short on time?
Here is a table of content for quick access:
- What’s new in the Gemini-powered Trends Explore page
- Why this matters for marketers
- What marketers should do now

What's new in the Gemini-powered Trends Explore page
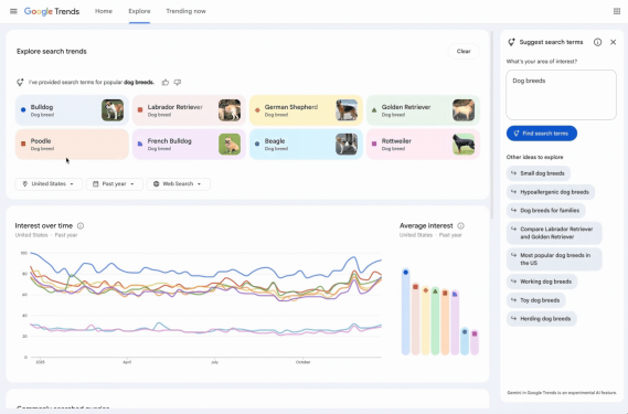
The new side panel is the biggest addition: it uses Gemini AI to suggest relevant search terms based on your query, automatically adding them to the graph for visual comparison.
For example, if you search for “golden retriever,” the system might also suggest “beagle,” “hypoallergenic dog breeds,” and “large dog breeds,” populating the graph without manual entry.

Each term now comes with its own icon and color, making it easier to interpret graph data at a glance. You can compare more search terms than before and view twice as many rising queries in the timeline.
Other upgrades include:
- Editable search terms via hover actions
- Suggested Gemini prompts to explore topics more deeply
- Filter controls for country, time, and property
In short, Google has reimagined the Trends interface for speed, depth, and clarity.
Why this matters for marketers
For content strategists, PR teams, and digital researchers, Google Trends has always been a go-to tool for gauging public interest. But the experience often required time-consuming guesswork, trying multiple keyword variations and interpreting line charts with minimal guidance.
With Gemini in the mix, Google is turning Trends into a semi-automated research assistant. This not only helps surface ideas you might miss but also supports faster validation of campaign angles or content themes.
As Gemini continues to show up across Gmail, Search, Maps, and now Trends, marketers should start thinking of it less as a feature and more as part of the core research stack.
What marketers should do now
With Gemini now baked into Google Trends, the research process becomes less about guesswork and more about guided discovery. But to get the most value, marketers will need to rethink how they use the tool. Here are four smart ways to turn this update into a practical advantage:
1. Use Gemini prompts to accelerate topic discoveryLet the AI suggest adjacent keywords to broaden your campaign thinking. You might uncover seasonal terms or rising topics you hadn’t considered.
2. Add Trends to your weekly planning stackInstead of treating it as an occasional tool, marketers can now use the Explore page more fluidly. Its new side panel makes scanning competitive or cultural shifts faster, which is ideal for editorial calendars and reactive PR.
3. Train teams to spot insight, not just interestSearch interest doesn't always mean buyer intent. Use the rising query section (now doubled) to differentiate between viral trends and conversion-worthy patterns.
4. Watch for future integrationsThis rollout aligns with Google’s broader push to embed Gemini into all its services. Expect tighter integrations with Search Console and Ads in the future, keeping marketers in the loop through AI-native interfaces.
By simplifying trend comparisons and surfacing adjacent topics automatically, Google’s Gemini-powered Trends page helps marketers get to insights faster. As AI becomes a core layer in Google’s ecosystem, teams that adapt early will have a sharper edge in content planning, audience research, and digital strategy.
Now’s a good time to reintroduce Trends into your workflow and let Gemini do the heavy lifting.


